产品详情

空气源直热式热水器

空气源直热式热水器
产品详情
  • 额定制热量:20000W

  • 电源

  • 额定输入电流:9A

  • 机身尺寸(长X宽X高)

  • 进、回、出水管规格(PP-R):32

  • 质量:148Kg

 直热循环式空气能热水器产品特点:

    1、工程安装简便,运行及维护成本低廉。

    2、一体式设计,机组运行更稳定。

    3、具有断电自动记忆功能,来电后自动启动机组运行,无需专人开关机。

    4、在环境温度较低时,微电脑自动启动化霜功能。

    5、直热循环式空气能热水器采用独创的变流量技术,确保热水供应保持恒定水温。自来水经主机一次性可加热到55度,同时机组与水箱通过管道和水泵循环,让水在系统中循环加热,并储存在保温水箱里,以备各种不同需求时使用,如工厂宿舍、酒店、宾馆、桑拿、沐足、学校浴室等场所。

产品参数
 注:本技术参数是在工况:室外干球温度20℃,湿球温度15℃,出水温度55℃的情况下测试的,任何产品都有不断改进提高的过程,如有技术参数更改,本公司保留有恕不另行通知的权利;实际使用过程中,应考虑机组安装后系统管道、水泵、阀门及污垢等损失约6%左右的热量;所购机组性能参数如与本表不符,以所购机组铭牌为准。
尺寸图
尺寸图
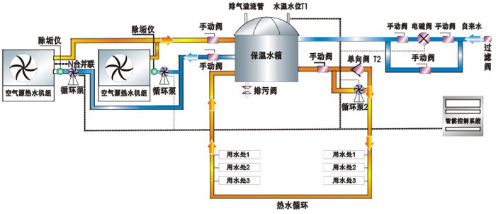
程应用系统原理图
程应用系统原理图
住宅楼热水系统原理图
住宅楼热水系统原理图
泳池热水系统原理图
泳池热水系统原理图
桑拿池热水系统原理图